SurveyMonkey Survey Overview Dashboard

Effortlessly monitor important survey insights, such as response rates, number of surveys, and completion rates.

Bold BI SurveyMonkey Survey Overview Dashboard

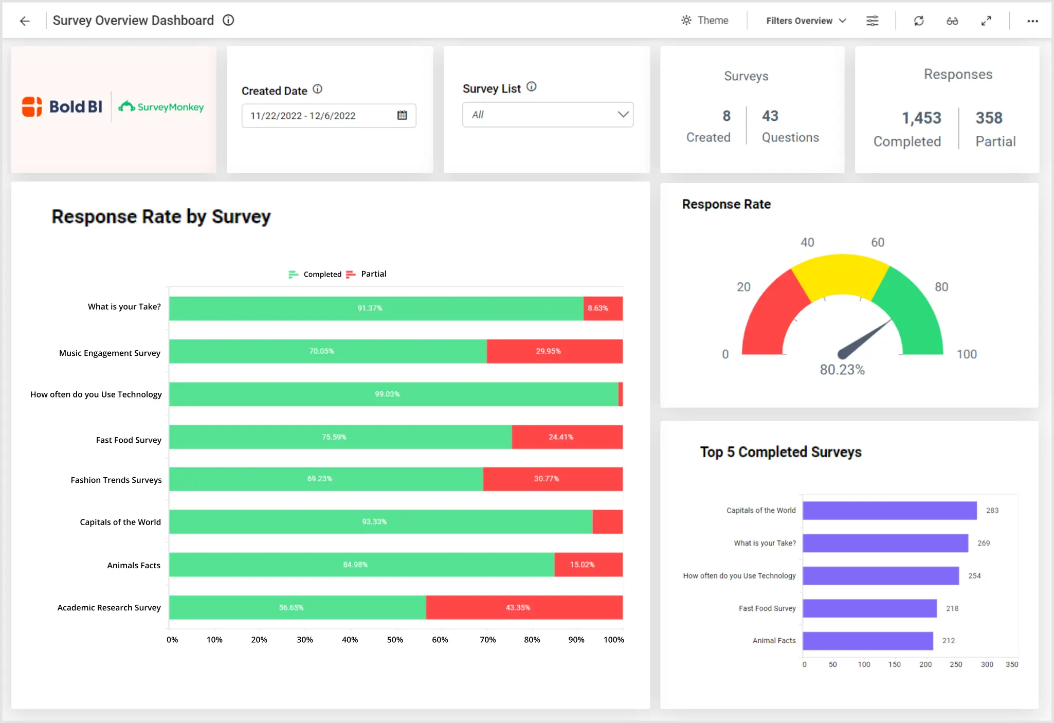
Bold BI’s survey overview dashboard displays metrics monitor to surveys by category, survey responses and metrics related to survey responses. For example, with this dashboard, we can answer the following questions:

Firstly, how many surveys are completed versus partially completed?

Secondly, which surveys had the highest response rates?

Thirdly, what categories of surveys received the greatest draw?

Finally, how long does it take for our respondents to complete our surveys?

Track Key SurveyMonkey Metrics

This dashboard gives a wide range of eye-catching graphics to best display SurveyMonkey data.  From number cards to doughnut charts, business professionals can track total surveys, total questions asked, and surveys by categories.  In addition, the bar charts clearly show the number of respondents and the top five completed surveys by responses.  Also, the line charts communicate the number of surveys by week and respondents and status by month.

Next, leaders can track trends as a means of future growth and improvement.  Our embedded dashboard offers two trend charts.  For example,  professionals can see the number of completed responses and the number of respondents over the past fifteen days.  In summary, these trend graphics help with future survey processing and systems.

Finally, the summary grid, located at the bottom of the dashboard, provides a wealth of insights relative to a specific survey.  Leaders can access the title of a survey, total questions asked with each survey, and total responses.  In addition, tracking response status and completion rates can be easily seen on the summary grid.  In conclusion, this robust embedded dashboard offers a great deal of graphs and charts to track survey data.

Filter Your Data

Tracking specific data relative to one survey is made simple in our SurveyMonkey embedded dashboard.  With our easy to access filter options, business professionals can track their data to a specific survey and date range .  As a result, leaders, like yourself, can simplify how you view your data. Check out this embedded dashboard example for employee details to learn how Bold BI’s solutions can help your team.ssasked

Survey Analysis Dashboard Examples

Stack Overflow Developer Survey 2020 Dashboard
Stack Overflow Developer Survey 2022 Dashboard

Bold BI’s survey data analysis dashboard provides insight into the developer community. For example, with this dashboard...

Learn More View Dashboard
Business Survey Analysis Dashboard
Business Survey Analysis Dashboard

Bold BI’s business survey analysis dashboard displays survey analysis metrics regarding customers' experiences with the company. For example, with this dashboard...

Learn More View Dashboard

View Other Solutions

Government

All government agencies’ long-term success depends on analyzing key...

Learn More
Energy

In the energy industry, you need to be able to monitor everything from...

Learn More
Finance

From analyzing Accounts Receivable and Accounts Payable reports to...

Learn More

Start Embedding Powerful Analytics

Try out all the features of Bold BI® with 30-day free trial and get to know how it suit to your needs of embedded analytics.